Ingest & Transport
For broadcast and IPTV operators
Keep MPEG-TS channels switching, mapped, and observable.
NoSignal is a pure-Rust Linux application for MPEG-TS ingest, failover, stream conditioning, and telemetry. No C library bindings, no runtime dependencies — a single binary handles packet parsing, PSI rewrite, CBR pacing, and output delivery. The only external tool is FFmpeg, used solely for live preview transcoding.
What It Does
Ingest, switch, remap, and deliver transport streams with full operator visibility.
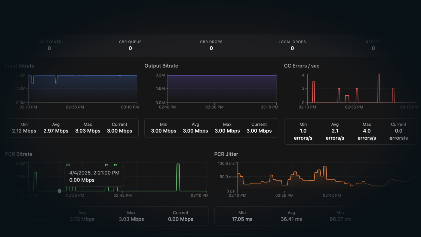
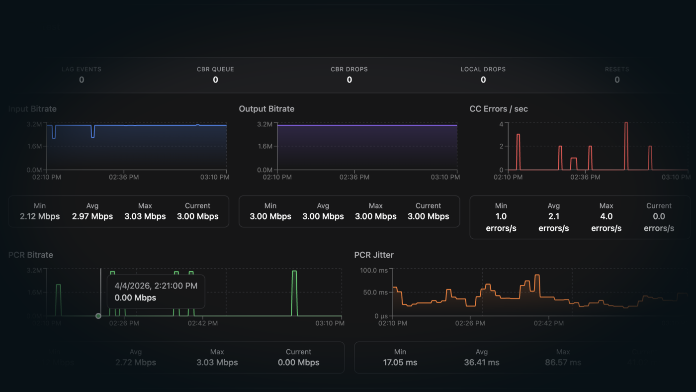
Failover & Anti-Flap
Priority-based switching with input lockout and escalating hold times.
CBR Pacing
P-controller with fractional accumulator, null stuffing, and PCR restamping.
Smart Slot Resolution
Remux by language, codec, or PID. Required or optional. Strict mode.
Stream Analysis
Transport vs PCR bitrate, per-PID breakdown, and integrated ffprobe.
Change Detection
PAT, PMT, and SDT changes logged the moment upstream shifts.
Live Preview
Browser playback via FFmpeg, or raw TS passthrough. The only non-Rust path.
Live Reconfiguration
Change inputs, outputs, and failover while the channel runs.
Deployment Model
Pure Rust, single binary. No runtime dependencies.
Supported runtime shape
- Written entirely in Rust with zero C library bindings. Packet parsing, PSI rewriting, CBR pacing, failover logic, and output delivery are all native Rust.
- FFmpeg is the only external dependency, used exclusively for live preview transcoding.
- The UI and API bind locally and sit behind nginx for external access and TLS.
- Prometheus scrapes the metrics endpoint and powers the historical charts in the UI.
- SQLite stores durable configuration and history, while live channel state stays in runtime memory.
Operator-ready from install
- Automatic failover, operator control, preview, telemetry, scanner, logs, and API integration.
- Deployment docs cover reverse-proxy setup and Prometheus integration.
Current Scope
What ships today, and what's next.
Supported now
- UDP multicast, HTTP TS, and SRT (caller/listener, AES encryption, TSBPD)Current
- Automatic failover with anti-flap protection and escalating hold timesCurrent
- CBR pacing with P-controller, fractional accumulator, and PCR restampingCurrent
- Smart slot resolution by language, codec, or PID with strict modeCurrent
- Dual bitrate analysis, stream change detection, and integrated ffprobeCurrent
- Live reconfiguration without channel restartCurrent
- PSI rewrite, browser preview, Prometheus telemetry, and REST APICurrent
- Offline banner loop with operator-managed uploadCurrent
- Pure Rust — no C library bindings, no runtime dependencies except FFmpeg for previewCurrent
Planned
- HLS input supportPlanned
- HLS output supportPlanned
- EPG supportPlanned
Contact
See NoSignal on your workflow.
Start a technical conversation around channel count, transport paths, failover policy, and monitoring.
Demos and licensing
[email protected]
Share your channel count, transport types, and how you handle failover and bitrate health today.






